The system delivers you the most cutting-edge technologies while increasing your organization competitve edgge and increase your production floor effectiveness. This flagship solution is known as SMMS - an industry-level smart manuafactring platform for the 4th Industrial Revolution ecosystem.

Our team of experienced professionals will work closely with you to provide real-time monitoring solutions to minimize your production untoward downtimes, increase execution efficiency, and to assist in measuring the overall production effectiveness.

Why SMMS ?

Interactive Dashboard (OEE & Real-Time)

Provide real-time production data for management to make informed decisions.

Event Triggering

Receive real-time data from machines based on triggers.

Shift Real-Time Data

Allow quick response and faster production floor execution.

Machine, Reject Quantity & Downtime Analysis

Measure machine output, idle, errors and visualize performance effectiveness.

Production Schedule

Track and monitor current production output, job orders & schedule.

System Notifications

Receive alerts for events such as machine errors, alarms, status changes, etc.

Mobile Application

Enable easy and flexible monitoring of production status on the go.

Reporting

Generate standard and customized reports, exportable to PDF or Excel.

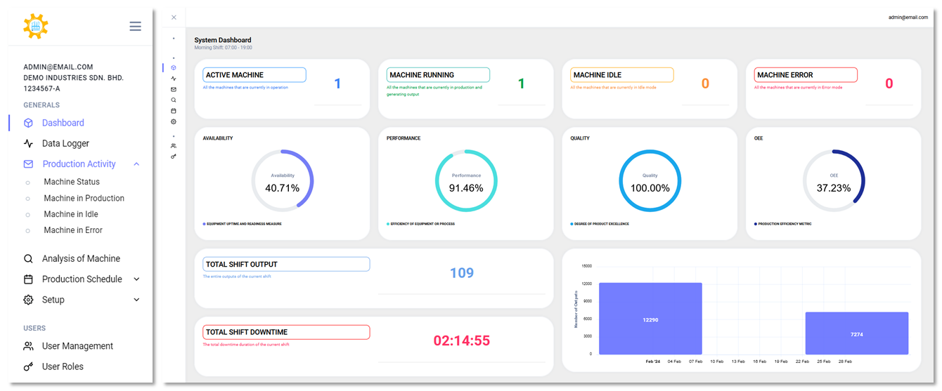
SMMS Dashboard

The system bashboard provide overall real-time production data at a glance. Those indicators are helpful for the production floor to carry out effective execution and for the management to make inform decision making.

SMMS Mobile

ALPS Import

SMMS Machine Status

SMMS Machine Analysis

Analysis of Machine is one of our key features that well equipped with data analytic technology for machine performance and visualization. The data can be broken down in time bloack for better analyzing and viewing.

Contact Us

Send us a message, and we'll promptly discuss your project with you.

EC IoT Solution 202003079553 (003092395-A)